
做电商,不懂如何看数据,不懂如何做好数据分析,在这样的情况下,想要把店铺运营好就是一件非常难的事情了,因为数据会非常直观的将运营问题展现在你面前,让你在手足无措时找到正确解决问题的方法。
对于运营Lazada店铺的商家来说,如果不想借助第三方数据平台来分析自己店铺运营情况,那便可以使用Lazada平台提供的数据参谋进行数据查看及分析。
首先进入卖家后台,然后点击Business Advisor进去后便可看到店铺各种维度的数据情况。
其中主要有“Dashboard-店铺基本数据”、“Traffic-流量数据”、“Product-产品数据”、“Promotion-店铺工具的情况分析”、“Service-chat的情况分析”。
在这些数据栏目中我们分别能看到店铺的访客量、销量、流量入口和店铺的整体流量情况,还有产品转化数据等等,下面知识局为大家做详细介绍。
1、Dashboard
在店铺的数据面板中,我们能看到店铺总体数据表现,比如说实时访客、浏览量、订单量,基本是2-3秒就会更新一次。
还有店铺实时SKU排名,可看到店铺有被销售的SKU是哪一个,最新被浏览的SKU是哪一个,这些具体数据都会被清晰地看到,点击More就会进入Product界面。
还可以点击重要日期范围内的店铺数据表现,下面就会自动呈现出这个时期的具体销售数据情况,如销售额、访客量、转化率、浏览页数等等,一次最多可查看5个指标,如果你想一次对比很多个指标,可将某个时间段的数据下载下来仔细查看!
继续往下浏览就能看到Product界面,这里面分别有:
■in stock,即库存占比,若此项数据显示是100% 则表明该站点内所有的SKU都是有库存的。
■viewed SKUs,即有浏览占比,指的是某个时间段SKU被浏览数量占总浏览量的比例。
■还有selling SKUs,即有支付SKU占比数;
滞销
SKU诊断数据,分别有六个数据板块可供分析;还有“热销SKU访客榜”和“下单金额榜”。
在店铺基础数据中还包括使用优惠券、包邮、多件打折订单的总销售额,还有平均每单价格和平均每单销售件数数据展示。可以清晰地看到自己设置了优惠券、包邮、多件打折后等行销活动的销售情况,进而为自己店铺运营做进一步分析优化。
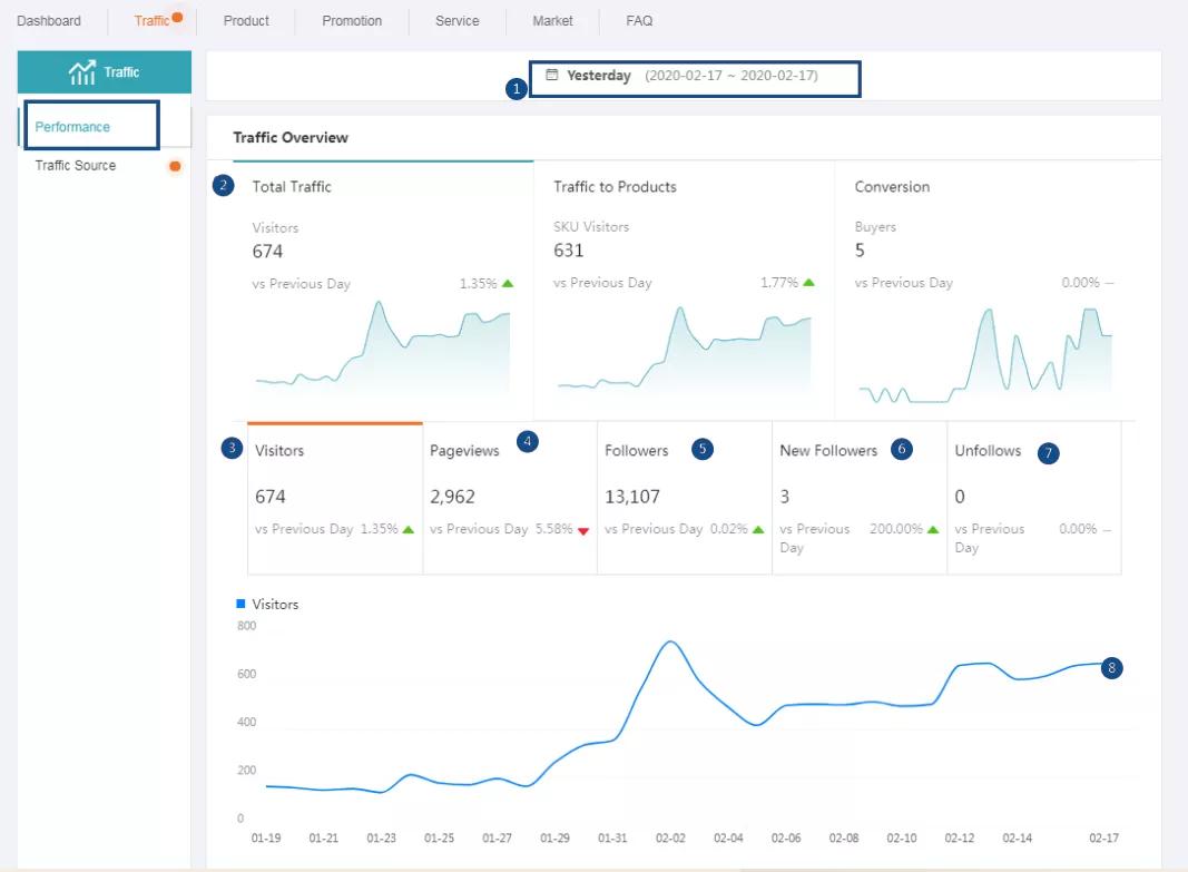
2、Traffic
流量数据主要有两大模块,分别是流量表现和流量来源。
流量表现
流量数据展现模块主要可查看最近一段时间内的店铺流量数据,主要有三个关键指标和一些细分的小数据指标。如:时间选择、总流量、访客、浏览页数、店铺粉丝、店铺新增粉丝数、取关店铺粉丝数和曲线图展示等、SKU访客、SKU浏览页数等等。
关于页面流量,在此你可看到浏览过店铺首页的客户数量、浏览过产品详情页的客户数量、访问其他店铺页面的客户数量(包括大促页面、类目、Feed、Search等等)。
流量来源
在流量这一个关键数据窗口中,除流量表现之外,最重要的就是流量来源这个版块,主要展现来源有Lazada功能和工具带来的流量、买家自主访问的流量、站外流量,指通过社交媒体获得的流量(如FB、ins等,目前这块流量还不能查看)。还可通过Trend查看某个入口时间段的访客。
查看流量的明细作用也很明显,通过查看数据转化率,分辨出高转化率通道,对高转化率通道进行重点运营。对低转化率的通道进行优化,从而进一步提高转化。
这里需要重点说明的是平台最新开放的“Search”数据查询,可点击“Key word”进入关键词看板,查看店铺的搜索流量来源于哪些关键词。
若某些关键词,流量高转化率也高,你就可以将此关键词应用到其他产品中去,若某些关键词流量高,但转化率不好,你就要细化去考虑是否是主图、产品详情、产品性价比等方面做的不够好,从而去做细节上优化。
了解关键词带来的流量效果并分析原因后,再来点击“Detail”就能看到更加详细的数据呈现,如某个关键词一段时期的访客曲线,以及该关键词的转化率。
3、Product
Product相关数据是需要Lazada店铺运营者每天都去查看的,主要有三个维度的关键数据,分别是:相关排名、整体表现、数据诊断。
相关排名
排名中就包含三个小部分,分别是实时排名、销售额排名前100的产品、访客数排名前100的产品。
这里我们可以去着重记录一下那些会经常出现在访客数里面,但却没有出现在销售额里面的SKU,那针对这个SKU,我们就可以着重去考虑优化一下了。
整体表现
在这一栏目我们可以查看单个产品在某个时间段的具体数据,比如说店铺内某个产品在上个月表现平平,突然在这个月订单量暴增,我们就可以选择性地的去查看这个月的产品相关数据,如访客量变化,加购数等。
还可以按照产品类目和品牌去做相关数据查看,点击选择指标,查看SKU层面的详细数据及排名。
数据诊断
一般在这里我们能看到没有库存的SKU有哪些、转化率下降的SKU有哪些、销售额下降的SKU有哪些等,点击就可看到具体展示的SKU项目,最多可展示500个。
需要提醒大家注意的是,每个选项下面都有平台给予的优化建议,比如说SKU转化率低,它会建议你去设置一下优惠券或包邮等活动。你可以根据选项给出的具体诊断去进一步改进建议。
4、Promotion
Promotion这个栏目则是对店铺工具使用后的情况进行分析的数据展示,如优惠券、包邮、多件多折等。
优惠券
现在店铺所用优惠券形式主要有两种,分别是收集型优惠券及代码型优惠券,前者使用较为方便简单,容易让客户使用,后者则较为繁琐。
优惠券数据展现版块同上类似,也是会有时间段的选择,所展示的数据指标有:已被领取的优惠券数量、已使用优惠券的数量、已使用优惠券的顾客数、已使用优惠券的相关销售额、已使用优惠券的折扣额等等。
还可以看到优惠券设置后的效果,比如说你可看到自己日常设置的优惠券是否有被领取或是否有被领取完?在日常销售中优惠券的转化有多高?活动期间同类型优惠券设置后的表现又是怎么样的?这些维度你都可通过数据页面清楚地知道。
包邮
设置包邮活动后,你可查看的数据项目有:
包邮工具带来的总销售额、使用包邮工具下单的总顾客数、ROI,即销售额/卖家承担的包邮金额、使用包邮的订单数、每个顾客的消费金额、卖家承担的包邮金额等。
同理,通过日常包邮情况与大促包邮情况对比分析,去判断自己设置的包邮门槛是否过高,从而对产品包邮活动进行调整。多件多折情况则如包邮类似,在此就不再赘述。
(来源:Lazada知识局)
(来源:Lazada知识局)