自从今年春节大规模封号事件以来,可以看到亚马逊针对刷单、刷评、黑科技的打击力度不断加强,态度也愈发坚决。可以说,想要在亚马逊平台上赚快钱这条路,是越来越不可能了,大家终究还是要回到脚踏实地的店铺运营上来。
店铺运营,离不开数据的支持,数据分析四个字,也被所有的媒体、自媒体、大V红人们说烂了,但是到底如何做,很多人还是不清楚。特别是不少从国内电商转型做亚马逊的公司团队,用惯了数据分析软件,突然发现亚马逊官方后台能提供的数据就那么点,展现方式也非常不友好,光把数据导出来再自己制作图表可能就要花上数小时时间,严重拖累运营效率。那么有没有解决方法呢,当然是有的,amz4seller就是一款专注于做亚马逊店铺数据挖掘与展示的亚马逊卖家工具。
小编之前曾经介绍过这款软件,amz4seller此次也特意回馈给广大雨果网的用户一个福利: 全单8折,还可叠加官方多月折扣,购买年费套餐相当于仅需5折!已经对软件有所了解的朋友们,可以直接拉到页面最底部。下面回归正传。
从大方向来说,amz4seller的店铺数据分析,主要是通过销售数据分析与广告数据分析两大核心功能来实现的。此外amz4seller支持手机APP,满足了如今不断提升的移动办公的需求。
销售数据分析

销售数据分析类的功能在amz4seller中对应的是店铺分析栏目,该栏目下共八个功能,其中商品流量走势、销售利润分析、类目排名和关键词排名四个功能是比较重要的数据分析类功能。
商品流量走势:

商品流量走势功能可以查看买家访问数、转化率、销售额、销量四项商品流量数据,将后台单调的销售数字实时的转化为走势图,方便卖家进行多种图的走势对比,还可以在关键事件节点上添加备忘,比如广告、促销、断货等,分析关键事件对销售带来的影响,以辅助运营人员作出相关决策,推动产品销售。
销售利润分析:

amz4seller的销售利润分析很好的解决了中小卖家在财务管理上的需求,只需要填上商品采购成本和配送费用,软件就能够根据销售数据自动生成销售利润状况,包括销售额、成本、毛利润和毛利率等,都能以折线图的形式展现出来,摒弃以往繁杂的做表格的方式,节省卖家宝贵时间。
关键词排名和类目排名:

由于亚马逊平台重产品、轻店铺的特性,买家大部分的购买行为都是通过搜索实现的,因此商品的关键词排名和类目排名对于销量的提升至关重要。amz4seller的关键词排名和类目排名分别用于追踪店铺商品在指定关键词下的排名情况以及对应类目下的排名情况,让卖家对自己产品的竞争力了若指掌。
广告数据分析

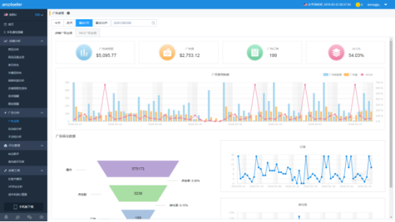
广告数据分析类的功能在amz4seller中对应的是广告分析栏目,主要包含广告业绩和广告关键词优化两个功能。
amz4seller的广告分析除了将每个广告组、每个活动、每个产品或者是每个关键词的推广效果,包括曝光、点击、转化率、ACOS等数据展示出来,还能对每个关键词的取舍和出价给出优化建议,这对于新手卖家来说非常实用。
并且小编获取到讯息,amz4seller目前正在开发广告自动托管与定时投放的功能,可以实现广告活动的自动化管理,该功能将于近期上线,相信能方便卖家有的放矢的进行广告投放。
其他实用工具

除了数据分析之外,amz4seller还支持诸如:
自动索评——提升买家留评率
查找差评买家——获取中差评买家真实邮箱
反查ST关键词——热门竞品搜索词一键反查
等实用运营工具,满足卖家多样化的运营需要。
APP查看数据

在如今这个移动互联网世界,手机APP正的影响着我们的生活,然而在亚马逊卖家工具领域,却少有涉足移动端的,这显然跟不上时代的发展。amz4seller是少数支持APP的卖家工具,主要提供重要消息提醒和实时销售数据监控两大功能,能够让卖家监控店铺运行情况。
对接客服:(添加时请备注下“雨果网”)
(来源:误建的观察员账号)