
“事实是,跨境大卖处理和解读亚马逊FBA报告的效益,远比发展初期的团队要高得多。”
—— 胜途跨境电商ERP 总经理 王晓华 女士
2018年,我所参与其中的ERP实施上线客户现场,年销售额破亿的企业3家,千万级16家,中小型和初创团队近30家。
春节期间,借着点空暇,围绕以下4个维度,将近前所看到的应用经验稍作梳理,希望通过本次分享,可以帮助部分朋友在新的一年能够换个姿势,显著提高亚马逊FBA报告的管理效益。
亚马逊FBA卖家通过后台下载“库存报告”,重点查看商品的入库数量与状态详情。
然而,各站点反馈给我们的信息并不完整,主要缺失商品入库数量差异背后的原因排查。
卖家往往通过以下2个步骤,进行检视:
1、查询:实际发货数量与当初提交的入库计划是否匹配
不少卖家国内仓库配发货前,常会出现因商品质量、库存不足、预估调整等缘由,最终导致“实际发货量”<“入库计划数”的情形。
此时,库存对账和财务人员应以仓配人员记录在ERP中的商品实际出库量为基点进行核算与调整。
2、追踪:因贴标、报关,或物流环节造成的丢失、损毁,导致无法正常验收入库的商品状态。
比较有意思的是,对于这部分“差异处理”,许多团队在没有上线ERP前,往往处于“找人”和“找表”,而非“找货”的伪状态中。
(常见场景如上图示)
我们通过相对成熟的团队在胜途跨境电商ERP中“头程差异处理”一栏可视,“计划单”、“发货仓”、“实际出库量”、“承运人”、“物流方式与状态”、“验收结果”、“差异原因”、“责任人”、“进度说明”等完整实况,条理清楚、权责分明,各岗可按“入库差异处理”与“验收差异处理”标签筛查信息,结果一目了然。
(胜途跨境电商ERP演示账号 “头程差异处理”图示)
去年走过近50家客户现场,除开“财务核算”模块,亚马逊FBA的库存对账,是团队讲解起来最为吃力的环节。
因为超过62%的跨境卖家,都没有定期库存对账的习惯,这是一块隐性成本。
根据亚马逊平台的相关政策,这部分损失是可以追回的。
一次在实施与培训现场,通过ERP帮助客户下载各站点订单和库存数据协同盘查,对方讶异,可申请的赔偿金额竟高达9万美元有余。
跨境大卖对此均非常重视,索赔的5个步骤:
1、了解和熟悉亚马逊物流丢失和已残损库存赔偿政策。
2、可一次性下载18个月的数据报告,逐个SKU比对产品实际销售与库存情况。
涉及相关报表:
• 亚马逊赔偿政策;
• FBA入库接收报告;
• FBA出库报告;
• FBA订单移除报告;
• FBA退货报告;
• FBA盘存报告;
• FBA库存结存报告。
3、梳理出异常数据, 对应索赔有效时间。
4、根据站点,有针对性地准备材料, 向亚马逊运营中心发起调查申请。
5、等待处理结果。
我们希望大家通过胜途跨境电商ERP定期/手动下载各站点、账号的业务、库存、售后报告,自动汇总与计算差异,大幅降低报表汇编的人力与精力投入同时,能够提高成本意识,养成定期、定岗、定责进行库存对账的习惯。
不少亚马逊FBA卖家下载出库、订单报告中的销售记录,仅作日常打单使用。
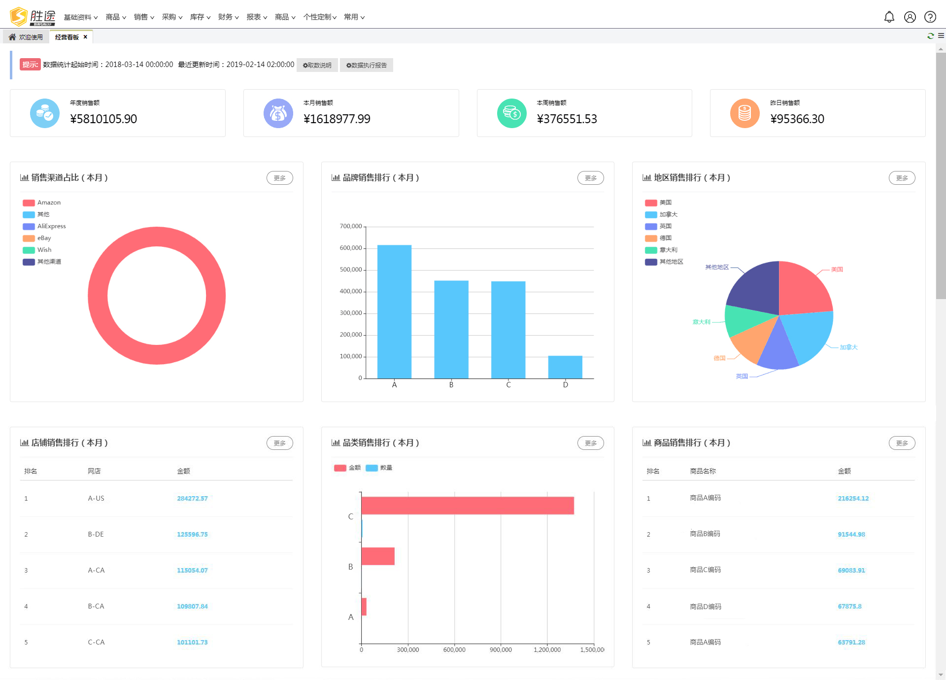
伴随公司业务增长,站点及店铺的扩张,更多卖家会选择借助胜途跨境电商ERP中的“经营看板”功能,从而实现不同站点、各店铺不同FNSKU码对应同一SKU关联,从“渠道”、“地域”、“店铺”、“品牌”、“类目”、“商品”6个细分维度,自动化构建销售图表,业绩数据一目了然,帮助管理层分析下潜,为日常运营提供更为直观、迅捷的决策支撑。
(胜途跨境电商ERP演示账号 “经营看板”图示)
亚马逊FBA运营中心为我们提供2份结算报告,一份总账,一份明细。
跨境大卖在核算环节直面不同站点所反馈报告中的语言、币种不统一,且同一类目细分项数量不等、名称不同的翻译压力,财务人员伴随统计出错,校对返工的效率风险。
胜途跨境电商ERP为卖家提供不同站点的语言表达转换为同一中文标签呈现的智能解决方案。
在此基础之上,不同层级卖家团队在财务结算环节的经验差距在于,自家收、支项的分类规则与总账不一样,需要依据明细报告中的标签去合并筛选、重新计算。
财务核算人员可以凭借胜途跨境电商ERP中亚马逊FBA结算报告界面的“费用科目设置”,自定义归结费用细分项,以降低统计成本,提高时效,杜绝遗漏与错算。
(费用科目设置如上图例)
当然,我们的服务团队在客户现场与财务部门沟通过程中,也会按需并结合企业实际情况,提供筛分、厘清费用项目的解决方案。
写在最后
非常感谢过去一年胜途跨境电商ERP所服务的卖家朋友,能够无私地向我们敞开各自在跨境供应链各环节管理中的思维与经验,让我们能够依此为业内更多卖家,输出降低人力成本、提高管理效益的工具与支持。
大家在跨境电商管理中的更多难点与疑惑,欢迎您添加上我的个人微信号,一对一交流解决方案。
以上内容属作者个人观点,不代表雨果网立场!
(来源:误建的观察员账号)