喵喵最近在调研变压器市场,在做关键词分析的时候,发现变压器Transformer这个关键词有很多的干扰项,不注意的话,容易导致不精准的入站流量。那么,当遇到有干扰流量的关键词,我们应该怎么判断关键词实际的体量和搜索流量呢?这篇文章带大家来看一下。
关键词出现干扰项,一方面源自语言本身的复杂性,一方面源自搜索引擎和用户使用习惯,如:
1.关键词一词多义
有些关键词本身具有多重含义,比如“苹果”既可以指水果,也可以指苹果公司及其产品。当不同意图的用户搜索该词时,就会产生大量无关流量。包括这次我们举例的变压器transformer也是一样,它有变压器的意思,也指transformer模型,还有变形金刚电影。
2.行业特性与用户搜索习惯
某些行业的关键词容易与其他领域产生交集,导致歧义搜索较多,例如之前喵喵做的成人用品项目,silicone doll这个关键词也有婴儿硅胶娃娃的意思。此外,用户的搜索习惯也可能较为随意,使用简略词汇或错别字搜索,导致较多无关搜索词被触发。我们在导出关键词列表的时候,注意排除掉和业务无关的关键词。
谷歌搜索Transformer变压器关键词
谷歌搜索Transformer,在搜索框自动推荐下,基本上全部都是和变形金刚电影相关的关键词,说明谷歌认为搜索Transformer的人可能想查询变形金刚这个电影。

图片来源:谷歌搜索结果
当我们按下Enter键,查看谷歌搜索结果时发现,排名靠前的搜索结果大部分都是和变压器相关的。富文本搜索结果、PAA以及其他形式的SERP都是和变压器相关。但排名靠前有几个是和transformer神经网络深度学习架构相关的搜索结果。

图片来源:谷歌搜索结果
这说明在搜索意图上,google认为transformer关键词主要是和变压器相关,部分和transformer模型相关。关于变形金刚电影的搜索结果排在比较靠后。

图片来源:谷歌搜索结果
Transformer在搜索上的干扰主要有Transformer模型和变形金刚电影,但是后两者的干扰都不大,搜索结果基本上都是和变压器相关的内容。
接下来我们来看看Transformer的搜索流量的情况。
Transformer变压器搜索流量
在SEMrush上查看Transformer变压器这个关键词,发现其全球搜索流量非常大,达到2.3M,其中印度的搜索流量最大,达到450.0K,其次是墨西哥,达到201.0K。美国的搜索流量60.5K,竞争难度83%,关键词类型是信息类型,CPC1.0。
关键词的变体有1.1M,总搜索流量16.9M,问句关键词81.3K,搜索流量708.4K。这个关键词的体量和流量都非常大。但是我们也在关键词变体里面观察到,这个关键词是有干扰关键词的,例如变形金刚这部电影以及AI模型Transformer,也就是SEMrush统计的流量和关键词数量,有一部分不是变压器的,变压器关键词的实际的流量和关键词体量比SEMrush统计的要低。

图片来源:semrush
在谷歌趋势上查看Transformer变压器这个关键词最近五年在全球的搜索热度,发现其热度趋势比较平缓,在2023年6-7月有一次爆发,经过查询,发现这个时间点是变形金刚的上映时间,因此这个爆发点应该和电影相关和变压器无关。
主要的热度国家是中国,喀麦隆,法国,埃塞俄比亚,赞比亚,前五个有3个是非洲国家,热门的话题和相关查询主要是变形金刚和变压器,各占一半。

图片来源:谷歌趋势

图片来源:谷歌趋势
单独分析热度比较高的中国,爆发的主题和相关查询基本上是和AI模型相关的,有少量和变压器相关的查询。由此可以确定,在中国热度高的不是变压器关键词,而是AI深度学习架构Transformer。

图片来源:谷歌趋势
分析法国的热度趋势,爆发的主题和相关查询和变形金刚电影相关的较多,由此可以确定,法国的热度趋势并不全是变压器关键词热度。

图片来源:谷歌趋势
非洲三个国家的热度主题和相关查询基本上是和变压器相关,少量和电影相关。说明在非洲国家,变压器的热度确实比较高。

图片来源:谷歌趋势
分析美国的热度趋势,平均的热度趋势很高,且和全球的趋势一致,爆发的主题和相关查询与变压器相关的比较多,有三个查询和变形金刚电影相关。由此也可以确定,美国变压器关键词的热度趋势是比较高。

图片来源:谷歌趋势
由上述信息可以分析出,Transformer这个品类的流量和体量被变形金刚电影,以及AI模型Transformer干扰,尤其被变形金刚电影的干扰比较大,它的变体数量和搜索流量都比较大。
当我们发现所查询的关键词有干扰关键词时,可以有如下做法:
1.导出前设置排除关键词
我们在semrush中导出关键词变体前,可以设置排除关键词,例如排除rise of the beasts、transformers 1、transformers movies、transformers 2、transformer model等等。排除掉不相关的词,再导出来分析。

图片来源:semrush
2.在EXCEL中筛选删除
我们导出的关键词列表中可能还会存在干扰关键词,我们可以在EXCEL中使用筛选功能,筛选出和我们业务不相关的词,然后删除掉这些词。

图片来源:原创
3.结合搜索结果删除不相关的关键词
当我们对关键词进行分组的时候,遇到不确定是否是我们业务相关的关键词,可以拿到搜索结果里面搜索一下,查看自然搜索结果都是什么内容,图片搜索是什么内容,视频搜索是什么内容,当发现搜索结果和我们业务不相关,即可在关键词列表中删除和这个词相关的所有关键词。例如transformer table这个关键词,是可变可调节桌子的意思,我们可以在关键词列表中筛选出来,然后删除掉所有关于transformer table的关键词。

图片来源:原创
当我们做完以上这些操作和排查之后,剩下的就是和我们业务相关的关键词,对这些关键词进行分组,排序,分析竞争难度和价值度,按照优先级去优化即可。
注意:在选择目标的关键词的时候,谨慎选择有干扰流量的关键词,因为它会给我们带来不相关的流量,影响搜索点击、跳出率以及用户停留时间。可以选择更加精确的关键词作为页面的目标关键词,以Transformer为例,我们可以选择Electric transformer为目标关键词。
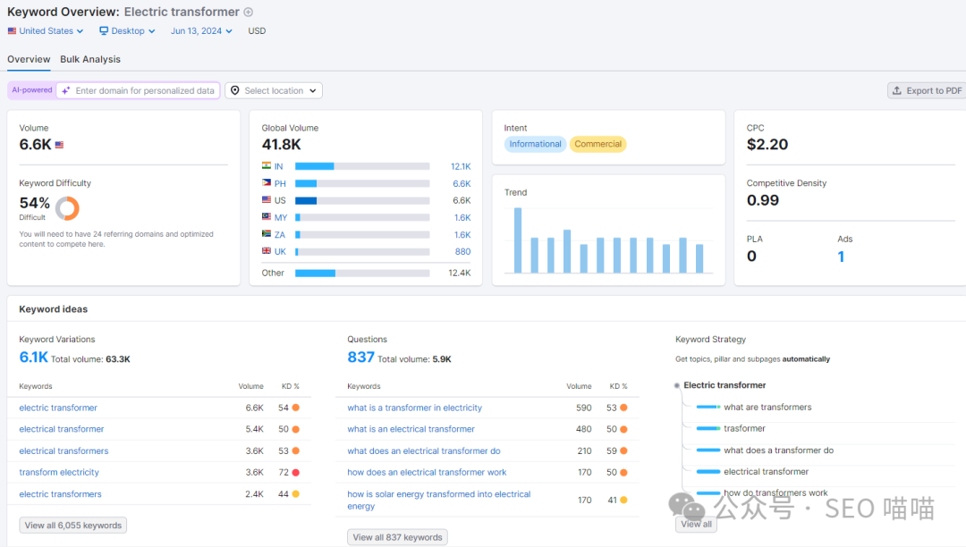
由于Transformer的干扰因素太多,我们选择了Electric transformer这个关键词进行分析。
在SEMrush上查看Electric transformer这个关键词,发现其全球搜索流量41.8K,其中印度的搜索流量最大,达到12.1K,其次是菲律宾6.6K。美国的搜索流量也是6.6K,竞争难度54%,流量不大,竞争度还挺高。关键词类型是信息类型和商业类型,CPC2.2。
关键词的变体有6.1K,总搜索流量63.3K,问句关键词59,搜索流量210。这个关键词的体量和搜索流量都不是很大。但好在搜索意图比较精确。

图片来源:semrush
在谷歌趋势上查看Electric transformer变压器这个关键词最近五年在全球的搜索热度,发现其整体的热度趋势有上升迹象,在2023年2-3月有一次爆发。
主要的热度国家是埃塞俄比亚、尼泊尔、津巴布韦、菲律宾、尼日利亚,热度前五都是亚非发展中国家,热门的话题和相关查询主要是和变压器相关。

图片来源:谷歌趋势
很多品类的关键词可能都存在干扰流量,我们需要注意辨别并排除掉这些干扰的关键词。真正布局到我们网站中页面中的关键词一定是和我们业务高度相关的关键词,这样才能获取到最精确的流量,只有流量精确了,转化率才会提高。
END
往期推荐
(来源:Google SEO 喵喵)
以上内容属作者个人观点,不代表雨果跨境立场!本文经原作者授权转载,转载需经原作者授权同意。