已收藏,可在 我的资料库 中查看
关注作者
您可能还需要
独立站
DTC出海启航盛典
立即报名
加入社群
独立站近期活动
选品
织里童装产业带探厂
立即报名
活动咨询
近期产业带活动
查看更多>>

解读!阿里巴巴国际站数据管家行业版专享功能

伴随着卖家生意的提升,店铺经营需要数据化分析,数据管家也致力于为商家提供更精准更全面的经营数据、行业洞察和机会发现,帮助商家了解买家

解读!阿里巴巴国际站数据管家行业版专享功能

一.数据管家行业版可见用户范围

伴随着卖家生意的提升,店铺经营需要数据化分析,数据管家也致力于为商家提供更精准更全面的经营数据、行业洞察和机会发现,帮助商家了解买家、选好商品、精准选词,提升流量和商家转化。这种情况下,迎来了数据管家行业版的全新上线。但数据管家行业版的使用是有门槛的哦,基础版数据管家是普通出口通用户享受的版本,而行业版数据管家是金品诚企用户享受的版本。此外,无忧起航续签或新签2年的客户会赠送一年行业版(具体需要和客户经理确认),以及星等级二星级以上的客户(这个需要领取权益)。二星级以上客户领取图示如下:

解读!阿里巴巴国际站数据管家行业版专享功能

二.数据管家行业版专享功能

解读!阿里巴巴国际站数据管家行业版专享功能

新增【实时】和【昨日】数据概览。实时数据的统计时间,按北京时间看(冬令时)是当天下午16:00到第二天下午16:00。(夏令时)则是当天下午15:00到第二天下午15:00。【实时】数据按每小时更新,24小时累计数据展现,及与昨日对比数据。

通过实时数据我们可以提前知道第二天的店铺反馈数,同时观察实时数据的变化,商家可以快速发现问题,并通过商品、投放策略的改进,迅速改善营销效果。而基础版是没有这个功能的哦,基础版数据管家不显示实时数据。

除此之外,数据管家行业版专享的功能还包括有:

1商品洞察:「察商品大趋势  赢外贸新布局」

2市场洞察:全视角懂人拓市场

3关键词指数:「知词 获商机」(基础版部分功能可用)

4行业市场分析

接下来我们一 一来看,首先,

①.商品洞察(行业版)

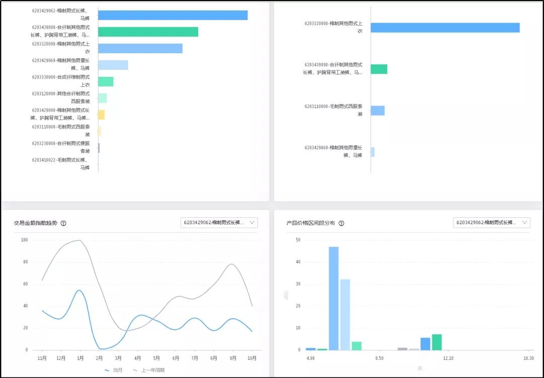
行业版商品洞察帮助商家从「竞争变化」、「买家分布」、「商品分类」、「价格分布」、「热品排行」、「关联商品」6大角度深度洞察alibaba.com的行业商品趋势,为商家拓展新品、发现新商机提供深度数据支持。

解读!阿里巴巴国际站数据管家行业版专享功能

而基础版的我们只能看到这么一个功能预览,是没有查看资格的。

解读!阿里巴巴国际站数据管家行业版专享功能

②.市场洞察(行业版)

以美国为例,进行行业选择后,我们可以看到市场洞察主要分为「搜索偏好」、「品类偏好」、「热品分析」、「买家画像」4大角度深度洞察alibaba.com的买家行为,帮助商家拓展市场新商机的哦。如果想要了解行业版市场洞察板块的具体内容,可以看前面我们分享过的文章哦 —【行业版-市场洞察,你在用了吗?】

解读!阿里巴巴国际站数据管家行业版专享功能

解读!阿里巴巴国际站数据管家行业版专享功能

而基础版的是没有向客户开放此功能的。

解读!阿里巴巴国际站数据管家行业版专享功能

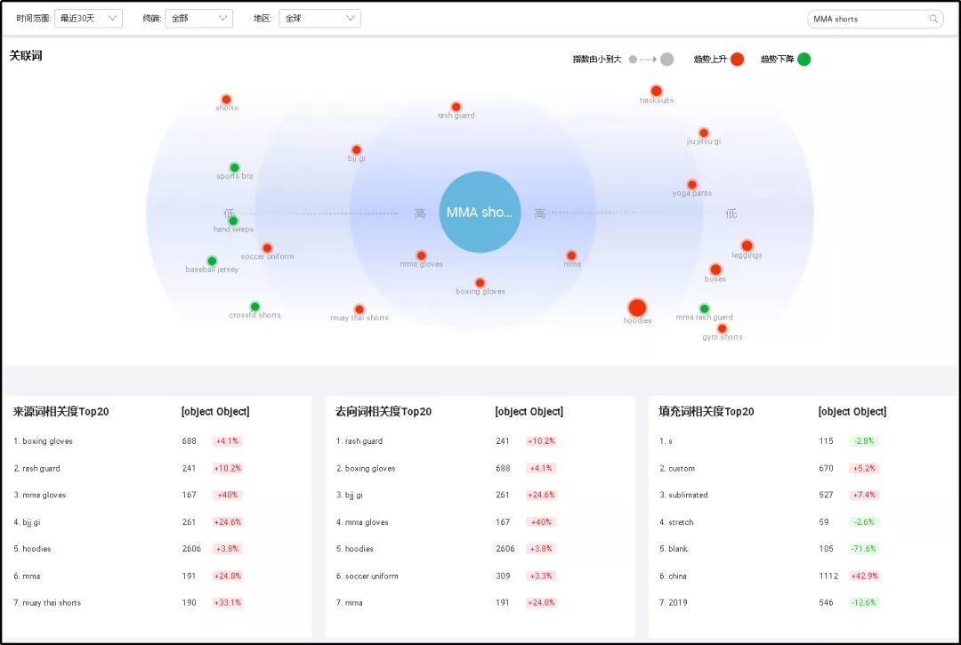
③.关键词指数:「知词 获商机」(行业版)

行业版可以看到关键词的【指数趋势】、【地区及终端分布】、【关联词】、【热门搜索词】、【相关竞品引流词】。如下图示,

解读!阿里巴巴国际站数据管家行业版专享功能

解读!阿里巴巴国际站数据管家行业版专享功能

解读!阿里巴巴国际站数据管家行业版专享功能

解读!阿里巴巴国际站数据管家行业版专享功能

而基础版的只能看到【指数趋势】、【热门搜索词】。即部分功能可用。

解读!阿里巴巴国际站数据管家行业版专享功能

解读!阿里巴巴国际站数据管家行业版专享功能

④.行业市场分析(行业版)

行业市场分析从行业【外贸出口交易规模指数】、【交易金额国家(地区)排行榜】、【交易热品交易金额占比分析】、【交易金额指数趋势 】、【关键词搜索热度,同比增长率,搜索点击率三维气泡图】分析。如下图示,

解读!阿里巴巴国际站数据管家行业版专享功能

解读!阿里巴巴国际站数据管家行业版专享功能

解读!阿里巴巴国际站数据管家行业版专享功能

解读!阿里巴巴国际站数据管家行业版专享功能

基础版则没有开放行业市场分析。

三、普通会员行业版数据管家使用获取

数据管家是一站式数据营销分析产品,是在阿里巴巴国际站经营的仪表板和方向盘,它能360°无死角呈现店铺经营数据,通过时下流行的大数据分析手段,帮助迅速改善经营效果,把握潜在商机。如果想要尽早使用行业版的数据管家,但是店铺非金品诚企,我们也可以致力于提高店铺商家星等级,二星级以上的客户可以领取行业版的使用权益。否则只能耐心等待平台后面慢慢对普通会员开放行业版数据管家啦。

(来源:他拍档电商
以上内容属作者个人观点,不代表雨果网立场!本文经原作者授权转载,转载需经原作者授权同意。

分享到:

--
评论
最新 热门 资讯 资料 专题 服务 果园 标签 百科 搜索

收藏

--

--

分享