

前不久,为助力卖家站外引流推广,亚马逊美国站又一新功能重磅上线——品牌引流奖励计划(Brand Referral Bonus)。根据亚马逊官方公告显示:该计划是指品牌通过站外营销把流量引导至亚马逊,所产生销售额的平均10%(不同产品返点并不相同,最高是亚马逊设备配件,能获得30%的奖励,最低是5%的奖励,其他也有所波动,平均在10%),将返还给卖家,按月存入卖家平台账户,用于抵扣销售佣金。
目前,该计划适用于在亚马逊美国商店销售并完成亚马逊品牌注册的卖家。加入“品牌引流奖励计划”的三大优势:
1、刺激销量,加速增长:鼓励提高站外引流效益,引入更多流量,助力业务增长。
2、降低成本,节省开销:卖家可获站外引流所得平均产品销售额10%的奖励,从而降低站外推广成本。
3、多卖多得,高效投放:买家在点击站外推广链接后的 14 天内,从你的品牌购买了其他商品,也可获得奖励。
尽管当下不少卖家对亚马逊推出这一计划还存在不少疑问,但从广告打法本身来说,却是实实在在利好于品牌卖家的一项新规。如果能有效利用,也不失为一种开源节流的办法。
诚然,互联行业向来是得流量者得天下,跨境电商作为其中的细分领域,亦是如此。行业的竞争就是流量的竞争,不论是站在亚马逊平台角度还是卖家角度,想要更长远的发展,扩增流量是必不可少的。而针对此次引流计划,站外引流的背后,实则是亚马逊存量追逐的体现。

(图片来源:Finbold)
特别是在疫情的催化下,去年以来亚马逊电商平台迎来井喷式爆发,众多卖家发现商机大量涌入。根据Finbold数据显示:从2021年1月至3月,亚马逊在全球范围内新增了29.5万名新卖家,每天约3734名新人进入,预计到2021年年底,新增卖家数将达140万。随着大量卖家的涌入,对于流量的竞争愈发白炽化,僧多粥少,价格自然水涨船高。
据统计,目前亚马逊站内CPC广告平均每次点击费用为 1.20 美元,从年初的 0.93 美元上涨 30%,同比上涨超过 50%。平台流量成本上涨已是不争的事实,竞争在不断加剧。因此,卖家在亚马逊店铺运营过程中,一方面需要尽可能提升流量的转化率,另一方面也亟需开发优质且成本相对较低的站外流量来源,来激活新的流量盘。
那么接下来,流量天花板该如何打破?跨境卖家该何如布局?行业玩家如何存量竞争?运营优化又要如何调整?此次“品牌引流奖励计划”的推出,也给我们出海卖家带来一些新的思考。
一、加速品牌化布局,比起短期ROI更追求长效发展
随着行业红利逐渐退去,竞争由增量转向存量,想要实现长期的可持续发展,品牌化转型和布局是卖家突破增长瓶颈的关键。
站在卖家角度,从消费者最关注的点出发,提升产品的创造力和核心竞争力是基础项。其次,再针对不同的海外市场文化、不同国家的消费习惯去做本土化、差异化的营销,通过多场景触达以及优质的创意内容来提升全流程消费体验,快速抢占消费者心智。
就亚马逊广告生态而言,譬如说,通过“品牌旗舰店”,卖家可以在亚马逊上创建集产品和品牌故事于一体的品牌营销阵地。而实际从广告产品本身,也是贯穿用户消费旅程的全生命周期,可以为卖家创造更多与消费者产生交互的机会,从而推动产品销售并进一步打造品牌。

(图片来源:SparkX)
如上图所示,在营销漏斗的最上层,DSP、OTT、SD等广告形式可以帮助品牌触达亚马逊站内外、以及第三方网站和应用程序上更广泛的目标受众群体,从而提升品牌曝光。而SB、SP等搜索广告则集中在漏斗中下层发力,有助于增加商品和品牌在搜索结果页和商品详情页上的曝光,加速转化。此外,亚马逊的帖子、直播等功能,也可以帮助品牌通过更生动的内容和形式与消费者建立沟通,创造独特的购物体验。
但目前,很多卖家还是注重投放站内搜索广告,短期转化可能相对比较明显,但中长期来看会面临流量与销量的瓶颈。而通过自上而下的全链路组合拳打法,就能有效激活这个闭环生态。特别是亚马逊DSP,我们可以发现是贯穿整个营销周期的广告形式。亚马逊独有且实时更新的电商人群数据是其最大的优势之一,根据用户的行为和习惯,帮助品牌精准地重新定向目标消费者,完成从品牌意识增强,到增加考虑,再到驱动购买的全流程进阶转化。
当然,除了亚马逊平台之外,也有不少卖家意识到不能将鸡蛋放在同一个篮子里,开始多平台多渠道布局,构建品牌护城河。通过私域流量的精细化运营,反哺产品和服务,实现私域与公域流量的双向流通,也是一种重要的布局。
二、多向奔赴开源引流,在细分渠道下深耕精准用户
“品牌引流奖励计划”究其根本是从亚马逊站外引流,对卖家来说,站外流量大家比较熟悉的可能还是Facebook、Google、Instagram等等头部平台。但实际上,除了这几个兵家必争之地外,还有很多移动端应用、意见领袖等细分流量渠道值得关注。
比如因疫情备受海外用户追捧的短视频媒体TikTok,从去年开始就稳坐亚马逊带货的第一把交椅,带火了包括Lululemon的leggings(紧身裤)、减压玩具、假领子等众多亚马逊热卖商品。
这也说明,借助KOL、KOC的私域流量和圈层粉丝裂变,实际上也可以为品牌的流量和销量带来很好的补给。此外,还有很多中小PC网站、垂直的一些移动端社交、游戏等应用的流量等待挖掘,比如clubhouse、Discord等等。
三、最大化数据价值,构建全链路营销持续增长闭环
如果说多平台、多渠道、多种广告形式都是横向运营意识层面的问题,那么精细化、数据化、智能化则代表着纵向运营的能力和颗粒度。
在“亚马逊品牌引流奖励计划”中也明确规定,品牌用在站外推广活动中的链接,必须带有亚马逊引流洞察 (Amazon Attribution) 的跟踪标签。这也意味着,在多渠道购买的时代,通过数据挖掘和标签跟踪,实现精准营销是品牌增长的内核竞争力,从而将全链路的广告效果和效益可视化。
根据数据层面的整合,能够很好地评估各渠道的广告表现,对全消费链路进行追踪与分析,包括广告预算的分配,消费旅程中用户行为数据的洞察(如点击次数、商品详情页浏览量、加入购物车的商品数量以及销量等)等,可以为后续运营和优化调整提供更精准的依据,构建从“拉新”到“复购”的可持续增长闭环。
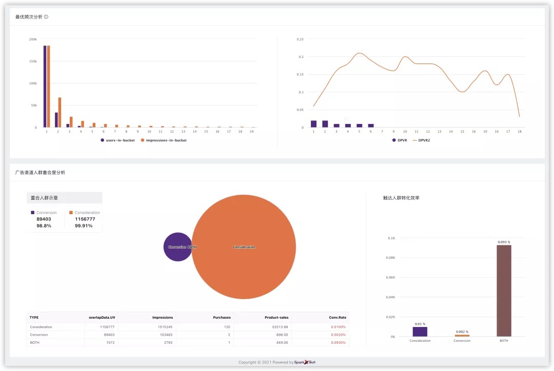
在这个层面,SparkX研发的一站式智能营销平台——Xplatform , 基于数据和技术的驱动,首先对亚马逊广告全渠道平台进行了整合,以机器学习算法引擎和营销自动化,赋能广告投放效果和运营效率的双提升,满足卖家全链路、全周期的营销数字化需求。目前已经率先与AMC(亚马逊营销云)实现了对接,可以针对亚马逊广告渠道人群重合度分析、频次分析、亚马逊SP与SD组合分析、亚马逊DSP与SP组合分析等等方面,给出数据报告。

(图片来源:Xplatform后台截图)
未来Xplatform还将接入Sizmek广告跟踪监测系统,可追溯除亚马逊之外,站外如Google、Facebook和TikTok等更多渠道的流量来源,构建渠道效果归因模型,制定营销策略,最大化释放出数据的营销价值。
整体而言,透过“品牌引流奖励计划”不难发现亚马逊对于抢占流量以及品牌化塑造的野心。但不论是亚马逊想集众力突破自身的流量天花板,还是助力平台卖家的品牌化进程,我们都希望通过这一功能的延伸解读,带给卖家一些新的思考。从消费者决策触点出发,构建起不同维度的消费者认知框架,为品牌打造更持久的生命周期。
如果您对亚马逊DSP、SD等广告的运营有任何疑问,或者想要深入了解Xplatform平台都可以在后台给我们留言,也可以添加微信:sparkxmarketing,或发送邮件至:inquiries@sparkxmarketing.com,联系我们!

(编辑:江同)
以上内容仅代表作者本人观点,不代表雨果跨境立场!如有关于作品内容、版权或其它问题请于作品发表后的30日内与雨果跨境取得联系。