已收藏,可在 我的资料库 中查看
关注作者
您可能还需要
独立站
DTC出海启航盛典
立即报名
加入社群
独立站近期活动
选品
上海API情趣展·雨果跨境探展
立即报名
活动咨询
近期产业带活动
查看更多>>
AI
养龙虾不如养骡子
立即报名
加入社群
近期活动
查看更多>

实例告诉你:竞争对手分析究竟要分析什么?(1)

我们做电商,不管国内还是国外,免不了要做竞争对手分析,那么我们究竟要分析竞争对手的什么?怎么对他们进行分析,分析后怎么对我们业务进行调整?这篇文章列举了一个实例,告诉你如何从多角度对竞争对手进行分析,以及如何对比分析我们和竞争对手的差距,从而调整优化策略。

实例告诉你:竞争对手分析究竟要分析什么?(1)图片来源:图虫创意

因为图片太多,篇幅较长,这个主题将分为三篇文章讲述。

一、流量和关键词分析

做竞争对手分析,首先我们要了解竞争对手的流量大小,他们所处于的流量级别,他们的流量渠道来源,是自然流量比较大,还是付费流量,社交流量比较大。这样我们好知道重点做什么渠道,我们的流量可以更快起来。

我们还要知道竞争对手的流量主要来源于哪些关键词,哪些页面,我们和对方关键词的差异,这样方便我们知道后续我们应该主攻哪些有利的关键词,快速提升排名和流量。

接下来我们一起来看一个实例分析,一个关于电动自行车的竞争对手分析。

(一)在similarweb进行流量分析

1.公司基本信息

成立于1921年,员工1001-5000,位于英国,年营收在200万-1000万美金,属于行业内历史比较长,体量比较大的企业。

实例告诉你:竞争对手分析究竟要分析什么?(1)图片来源:similarweb

2.网站排名情况

过去三个月里,该网站的全球排名在慢慢上升,目前在85540,英国国家地区排名在4082,品类排名在86。属于行业内的中上水平。 实例告诉你:竞争对手分析究竟要分析什么?(1)图片来源:similarweb

实例告诉你:竞争对手分析究竟要分析什么?(1)图片来源:similarweb

实例告诉你:竞争对手分析究竟要分析什么?(1)图片来源:similarweb

3.流量与用户参与度

观察该网站最近三个月的流量情况,本月比上个月上升了20%,平均访问时长02:54,跳出率44.51%,每次访问页数3.61。这些数据和自己网站的数据进行对比,我们自己网站的平均访问时长,跳出率和平均访问页数,找出我们和对方的差距。

实例告诉你:竞争对手分析究竟要分析什么?(1)图片来源:similarweb

4.地理和地区定位

观察上月该网站的流量地区特点,80%的流量来自于英国,其次是美国。这个网站位于英国,主要市场也是英国,推断该网站历史以来的流量大部分应该都来自英国。

实例告诉你:竞争对手分析究竟要分析什么?(1)图片来源:similarweb

5.受众兴趣特点

观察该网站的受众兴趣特点,受众对体育运动,自行车及自行车运动,成人内容感兴趣,这对于我们在内容创作和广告投放受众筛选上有参考意义。

实例告诉你:竞争对手分析究竟要分析什么?(1)图片来源:similarweb

6.营销渠道概览

观察该网站的主要营销渠道,其主要的流量来源是搜索流量和直接流量,其次是显示广告和外链,邮件流量没有得到充分开发,占比最低。因为该站成立时间比较久,品牌流量高,直接流量占比也比较高。对于我们新站来说,重点依然是做搜索流量。

实例告诉你:竞争对手分析究竟要分析什么?(1)图片来源:similarweb

7.关键词搜索流量

观察该网站的关键词搜索情况,发现其品牌词的流量占比占了前三,最高的到21.97%,这个也符合其老牌网站的特征,成立时间长,品牌知名度高,品牌关键词流量大。

实例告诉你:竞争对手分析究竟要分析什么?(1)图片来源:similarweb

8.Top推荐外链和显示广告

观察该网站的top外链推荐情况,总量是多少,流量占比分别是多少。(由于我的similarweb属于免费账户,无法查看流量占比靠前的推荐网站是哪些)。这些主要的推荐网站可以作为我们未来主攻的推荐流量资源。

实例告诉你:竞争对手分析究竟要分析什么?(1)图片来源:similarweb

观察该网站的top显示广告情况,总量是多少,流量占比分别是多少。(由于我属于免费账户,无法查看流量占比靠前的显示广告资源是哪些)。这些主要的显示广告网站可以作为我们未来投放显示广告的资源。

实例告诉你:竞争对手分析究竟要分析什么?(1)图片来源:similarweb

9.社交媒体流量

观察该网站最近的社交流量占比,了解该网站的主要的社交流量占比来源于哪个平台,facebook占比达到38,%,reddit 35%, youtube25%,这可以给我们未来重点做哪类社交媒体平台提供参考实例告诉你:竞争对手分析究竟要分析什么?(1)图片来源:similarweb

(二)在semrush上进行搜索流量分析

1.网站搜索流量情况

该网站的搜索流量比较高,110多万,域名权威分数62,关键词总量142.7K,外链数量220万。

实例告诉你:竞争对手分析究竟要分析什么?(1)图片来源:semrush

全球流量占比,英国占到87%,其次是美国5%。实例告诉你:竞争对手分析究竟要分析什么?(1)图片来源:semrush

Google排名前100的关键词在2020年数量有明显的下降,流量也从2020年的200万,下降到现在的110万。关键词丢失和流量下降的原因,可能是新进竞争对手后来居上,或者是其他竞争对手抢占了部分流量。实例告诉你:竞争对手分析究竟要分析什么?(1)图片来源:semrush

品牌词流量占比24%,其他流量占比75%,虽然他们的品牌词的流量很高,但是大部分的流量来源还是来自非品牌词流量。所以在2020年关键词数量下降的时候,流量也跟着下降一些。

实例告诉你:竞争对手分析究竟要分析什么?(1)图片来源:semrush

2.流量渠道分析

该网站3月份的访问者100万,唯一访问者584K,平均页面浏览3.44,平均停留时间08:59,跳出率45.67%。(和similarweb统计数据有差异,是因为时间维度和统计方法有差异)3月份英国的市场总量是3370万,该网站市场份额2.41%。

实例告诉你:竞争对手分析究竟要分析什么?(1)图片来源:semrush

该网站流量设备占比,手机端远远大于桌面端,移动端占比69%。这可以给我们启示:要重点优化移动端的内容,抓住移动端客户。

实例告诉你:竞争对手分析究竟要分析什么?(1)图片来源:semrush

观察该网站的流量渠道来源,主要的流量渠道来自搜索,其次是直接流量,然后是推荐流量,自然流量占比59.98%(和similarweb的数据差不多)。

实例告诉你:竞争对手分析究竟要分析什么?(1)图片来源:semrush

观察该网站的主要流量着陆页面,首页流量占比最高,其次是两个分类页面,和两个帮助页面。帮助页面的高流量启示:针对电动自行车产品创建专业化的客户服务页面和内容,满足客户的需求

实例告诉你:竞争对手分析究竟要分析什么?(1)图片来源:semrush

观察该网站的流量路径,了解流量从哪里来,去到哪里,流量占比分别是多少,可以为我们提供流量优化建议。实例告诉你:竞争对手分析究竟要分析什么?(1)图片来源:semrush

3.关键词分析

(1)自然关键词分析在semrush Organic Research 观察该网站的关键词情况,关键词总量48.2K, 流量957.2K,流量成本486K。流量占比最高的关键词是它的品牌词,占比13.79%,观察其他的关键词流量占比和竞争难易程度。 实例告诉你:竞争对手分析究竟要分析什么?(1)图片来源:SEMRUSH

在Organic Research的position changes查看关键词的位差变动,关键词位差变化不大,高流量的词基本上都在第一第二名。查看新增关键词或者关键词排名提升给网站带来的流量变化和流量占比情况。

实例告诉你:竞争对手分析究竟要分析什么?(1)图片来源:SEMRUSH

导出该网站的关键词表,使用筛选功能查看每个页面包含的关键词情况(关键词数量,关键词流量,竞争难易程度等),可以给我们的页面关键词优化做参考。实例告诉你:竞争对手分析究竟要分析什么?(1)图片来源:原创图片

在semrush的Keyword Gap下输入我们的网站,查看我们和该网站的关键词差距。观察哪些关键词是对方有我们没有的,哪些关键词是对方排名比我们高的,找出一些流量高,竞争程度不是很高的关键词进行优化。分析发现,我们和该网站的关键词差距非常大,对方45.3k关键词,我们只有1.5k.实例告诉你:竞争对手分析究竟要分析什么?(1)图片来源:semrush

检查我们丢失的关键词,导出关键词列表进行分析,流量大,竞争程度不是很高,对方排名也不是很高的可以先做。

实例告诉你:竞争对手分析究竟要分析什么?(1)图片来源:semrush

检查我们比较弱的关键词,导出关键词列表,筛选出我们排名和对方相当的关键词,去重点优化。实例告诉你:竞争对手分析究竟要分析什么?(1)图片来源:semrush

检查我们没有排名的关键词,导出关键词列表,对关键词列表进行整理和分析,形成关键词组列表,根据关键词组进行页面内容的创建,把这些没有排名的关键词都重新布局在网站上,用优秀的内容+外链推广提升他们的排名。(即使是对方的品牌词,我们也可以布局,相当于蹭流量,注意做的内容形式,不做主推即可)实例告诉你:竞争对手分析究竟要分析什么?(1)图片来源:semrush

(2)付费关键词分析付费关键词分析的方法和自然关键词分析的方法一致,付费关键词分析可以给我们的付费广告选取关键词提供参考。他们的广告文案也可以给我们的提供借鉴。

4.外链分析

该网站的外链总数220万,外链类型主要是文本,Nofollow类型的外链占比高达71%。引荐网站有9.7k。

实例告诉你:竞争对手分析究竟要分析什么?(1)图片来源:semrush

我们可以导出他们的外链列表,然后获取他们的外链资源(我们也可以去发)查看他们的外链内容(给我们创作灵感)查看他们特定页面的外链数量(分析我们同类型的页面大概需要做多少外链工作,才能得到相似的排名)实例告诉你:竞争对手分析究竟要分析什么?(1)图片来源:semrush

我们可以筛选出他们丢失的外链,查看外链的形式,创作更高质量的相似内容,联系资源站的管理人员,替换掉他们的链接,链向我们的网站。实例告诉你:竞争对手分析究竟要分析什么?(1)图片来源:semrush

在semrush的Backlink Gap这里,检查我们和该网站的外链差异,找到对方有我们没有的外链资源,以及对方强,我们弱的资源,在这些资源上进行外链建设。

实例告诉你:竞争对手分析究竟要分析什么?(1)图片来源:semrush

5.市场流量容量分析

选择自己的网站,以及其他典型竞争对手20名,观察市场流量的总量数据。这20个网站的总市场流量380万,竞争难易程度10%。观察市场流量总量可以了解到我们和竞争对手之间的流量和市场份额差距。

实例告诉你:竞争对手分析究竟要分析什么?(1)图片来源:semrush

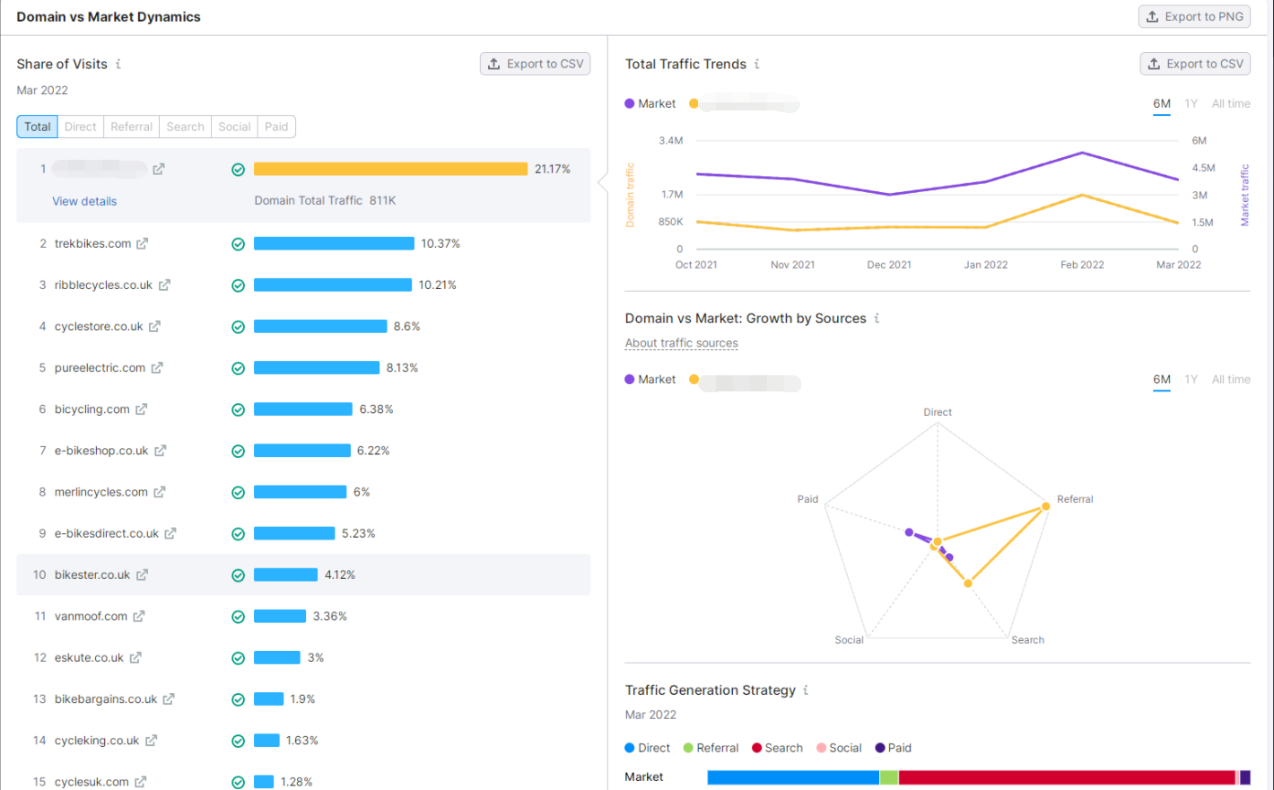
该网站占据了绝对了领导位置,作为行业老牌网站,市场份额占比21%,但增速比较慢,比其他网站增速都慢。

实例告诉你:竞争对手分析究竟要分析什么?(1)图片来源:semrush

流量趋势和市场趋势相同,增长方式是引荐和自然流量。实例告诉你:竞争对手分析究竟要分析什么?(1)图片来源:semrush

通过similarweb和semrush两个工具,我们分析了竞争对手的流量情况,关键词情况和外链情况,在分析的过程中我们了解了竞争对手有哪些优势,我们存在哪些劣势,他们有哪些做法值得我们借鉴,在今后的优化策略中我们可以进行相应的调整。下一篇我们从竞争对手的社交渠道进行分析,了解他们的社交流量是怎么来的。

未经授权,禁止搬运转载!


相关文章:实例告诉你:竞争对手分析究竟要分析什么?(2)

(来源:Google SEO 喵喵)

以上内容属作者个人观点,不代表雨果跨境立场!本文经原作者授权转载,转载需经原作者授权同意。​

分享到:

--
评论
最新 热门 资讯 资料 专题 服务 果园 标签 百科 搜索
雨果跨境顾问
工具服务顾问-Owen
雨果跨境官方顾问

收藏

--

--

分享
Google SEO 喵喵
分享不易,关注获取更多干货