🤯做跨境的卖家朋友,一定遇到过退货管理的痛:
想分析退货数据,得在N个页面间跳转、下载报告再手工整理,耗时又易出错;
加入了官方计划,却没法实时追踪效果
有用的工具和资源散在各处,想搞定要到处搜罗?
整个过程繁琐,就像 “盲人摸象”,永远没法掌握退货的全貌。
别愁!亚马逊重磅推出——“退货与价值回收: 洞察与机遇”,AI 驱动一站式搞定退货分析与管理,彻底改写退货运营的 “低效剧本”!
这款看板,到底能帮你解决什么?
“亚马逊退货与价值回收: 洞察与机遇”打通了“退货退款-商品评级-价值回收”全流程,靠AI系统深度分析退货模式和买家反馈,给你五大核心支撑:
✅ 整合数据:
一个页面看透全局,不用再跨页拼凑信息
✅ ASIN 维度洞察:
精准定位问题商品,不做无用功
✅ 个性化AI建议:
系统智能推荐改进方案,直接落地
✅ 效果追踪:
实时监控优化成果,调整方向不盲目
✅ 一站式退货管理:
资源中心与设置页面汇总了所有退货相关的工具和连接,一站式搞定所有流程
把它当成退货管理的“GPS”就对了 —— 既告诉你当下的退货现状(在哪),更指明优化方向(去哪、怎么去)!
📍已上线站点:
美国站、欧洲五国站(英、法、德、意、西)、日本站、加拿大站
👉卖家平台路径:订单>退货与价值回收>洞察与机遇




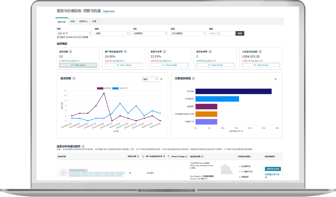
不用再熬夜整理报表!这里一站式呈现店铺、商品维度的核心数据:退货总数、退货率、退货处理费,还有趋势变化直观可见。
更贴心的是「高退货率标签」预警 —— 商品标着“存在风险”(黄色预警)或“是”(红色警报),一眼就能抓重点。
搭配文字+图表的退货原因分析,再加上AI智能推荐的改进措施,问题在哪、怎么改,瞬间清晰!




针对退货商品的二次利用,这里给你“一站式洞察与追踪”:清楚看到提升库存回收率的具体动作;关键指标实时监控,回收价值、净回收趋势一目了然。


再也不用到处找资源!这里聚合了买家退货相关的所有工具、报告链接:从反馈处理、退货商品库存属性追踪,到退货库存价值回收,全场景覆盖。


再也不用多个页面跳转!在这个页面直接进入买家退货、部分退款等功能设置,退货管理效率UP!



很多卖家困惑:"我店铺有数百个ASIN,如何高效定位有退货问题的ASIN?"
解决方案:
成功的关键是抓重点!用亚马逊退货与价值回收: 洞察与机遇找出最值得投入的ASIN:
📶 重点关注指标:
● 订单量大的ASIN
● 退货标签状态显示"存在风险"或"是"的商品
在表格第四列查看标记,共有三种情况:无标签、存在风险、是
优先级判断:
● “无标签” = 表现不错,继续保持
● “存在风险” = 黄色预警,赶紧优化
● “是” = 红色警报,必须立即行动

看板还提供3个月和12个月的真实退货数据,以及明确的目标基准。
退货率=客户发起退货的商品数量÷总发货量
此外提供与同类商品对比,让优化目标一目了然!


年销千万的女装卖家 Jack,最近一款夏装连衣裙退货率突然飙升,急得团团转。
Jack依靠看板三步解决:
1️⃣快速定位:
直接在卖家平台打开退货与价值回收: 洞察与机遇,输入ASIN编号

2️⃣深度分析:
点击进入ASIN详情,看到主要退货原因是:胸部区域小

3️⃣精准优化:
跟着AI建议,更新商品详情页 —— 在五点描述、尺码表重点标注胸部尺寸和测量方式,退货率很快回落


💡 进阶技巧:
在看板的资源中心页面,找到“亚马逊物流退货报告”,下载具体退货原因进行深入分析,与看板洞察交叉比对。
很多卖家还会利用AI工具对下载内容进行总结提炼,获得更具体的退货洞察!



Sophia的品牌「环球健康(Global Healing)」自2020年入驻亚马逊,加入评级转售计划已超一年。但在过去,她一直被一个难题困扰:退货商品到底能转售多少?成色如何?最终能回收多少价值?她无法判断计划的实际效果。
现在,通过看板的「回收」页面,Sophia一键就能解锁所有核心数据:退货转售销售额较上月增长 104%,实打实印证了评级转售计划的“真香价值”。

更惊喜的是,过去180天里,大部分退货商品都以「类似新品」的优质成色成功转售,溢价空间拉满。

Sophia会仔细分析页面里的回收趋势图表,下载详细报告同步给运营团队,把原本可能沦为“亏损项”的退货库存,一步步转化成实实在在的现金流回流。

靠着这些精准到ASIN的洞察,Sophia毫不犹豫地为更多商品报名了评级转售计划,还把看板设为“每月必看”,用数据直接指导运营决策。
立即行动,开启智能退货管理!
不用再被退货数据裹挟,不用再盲目优化试错——AI驱动的退货与价值回收: 洞察与机遇,从数据洞察到优化执行,从问题预警到价值回收,全流程帮你省时间、提效率、控成本!
✅现在登录体验:卖家平台左侧菜单栏 > 订单 > 退货与价值回收 > 洞察与机遇
此外,针对卖家关注的“仅退款”功能,美国站上线新功能:卖家可以设置0-75美元之间的价格来触发仅退款解决方案。
● 价格等于或低于阈值的商品将给到消费者仅退款的选项
● 价格高于阈值的商品将被退回到亚马逊退货中心
“仅退款”开启后,全额退款无需消费者退货,节省退货处理、逆向物流相关费用。
你的退货管理中,还遇到过哪些难题?想解锁哪些实操技巧?欢迎在评论区留言交流~
封面来源/图虫创意
(来源:亚马逊全球开店 微信公众号:AmazonGS)
以上内容属作者个人观点,不代表雨果跨境立场!如有侵权,请联系我们。