已收藏,可在 我的资料库 中查看
关注作者
您可能还需要
独立站
DTC品牌营销沙龙
立即报名
加入社群
独立站近期活动
AI
智能家居出海
立即报名
加入社群
近期活动
查看更多>

​Joom平台7、8月活动预告

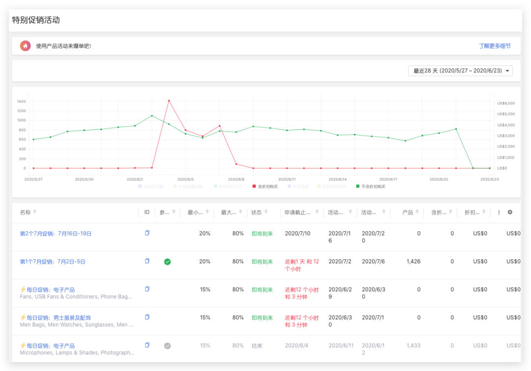
Joom促销活动终于也有自己的数据分析模块!进入特别促销活动板块,卖家可以以折线图的形式直观地看到自己通过促销活动带来的额外增长。

​Joom平台7、8月活动预告

哈喽各位小伙伴,又见面啦!今天的阅兵都看了嘛,有没有被惊艳到?

关于这两个月的活动预告,小编思考了很久该怎么写,因为翻开平台的活动日历,定位到7-8月的平台活动,满眼写着五个小字---主题待确认

看到这么多的待确认,相信大家一定跟小编一样摸不着头脑,是平台太懒了不更新日历了还是现在活动这么没有计划性了?为此,小编专门和负责平台活动安排的同事Vera确认了一下,来给大家做一个解答。

之所以直到现在都还没有确认主题,更多是受到疫情的影响。由于现在俄罗斯以及欧洲的疫情尚未完全消退,不少国家仍处在平台期,过早的确定推广类目很有可能翻车。所以这两个月平台采取的是轻量化,灵活应变的推广策略,在时间方面提前2周确认需要参加推广的主题和产品类目,确认后及时推送到卖家后台,一定要关注噢!

没有活动主题,不代表就没办法选品。对此,Vera也给了一些建议供小伙伴们参考

电子产品

作为平台上GMV最大的类目之一,电子类目首当其冲。耳机、手机吉祥三宝、手机支架、充电器、智能手表手环都是后台促销活动的常客了,平台鼓励卖家多多上传有特色,设计新颖的产品。

服装

基本上都会需要,在选品的时候请务必注意尺码表的编写,减少差评和退款

手工兴趣类

秋冬季:钻石贴画、十字绣、拼图、缝纫、健身等

春夏季:钓鱼、露营、登山、水上运动、跑步骑车等

美妆

美甲、化妆品、护肤品

儿童类

儿童玩具、服饰、卫生以及安全类产品

宠物用品

而这些产品,在后面会填满7,8月的各种类型的促销活动。此外,7月是欧洲的传统促销季,平台也会为欧洲的卖家制定一些促销活动,推广本土卖家的特色产品。

就小编得到的近期搜索数据看来,也有几点有意思的热点跟大家分享一下:

泳池相关产品

最近泳池相关产品持续升温,例如充气小泳池、游泳圈和打气筒、漂浮玩具等,可以关注。

滑板、小鱼板

近期搜索数据也很可观

美白牙贴

搜索增长迅速

Roblox周边

游戏的玩家群里日益壮大,会有很多周边的需求,请务必重视知识产权保护问题,上传产品时确认产品是有正规授权或者不存在侵权

激光脱毛器

BBQ用品

Mini空调

无论是喷水降温的,还是其他原理降温的,只要天气热,就很受欢迎

沐浴椅

突然冒出来的搜索量,有兴趣的小伙伴可以看看是什么东东

关于平台促销最近的一些变化,相信很多小伙伴已经发现了。

1. 促销活动终于也有自己的数据分析模块!进入特别促销活动板块,卖家可以以折线图的形式直观地看到自己通过促销活动带来的额外增长。点击各项维度可以绘制或者隐藏相应折线。

​Joom平台7、8月活动预告

2. 允许添加到活动的产品数也有了变化,部分活动不再是千篇一律的5000个了,毕竟加那么多,费时费力,还不一定出单,通过缩小产品容量,卖家会在添加产品的时候更加注重产品的质量而不是一味追求上传数量,对于提高促销活动整体的产品评价以及提高卖家利润水平都有不小的帮助。后面再添加产品的时候,三思而后行吧!

​Joom平台7、8月活动预告

(来源:Joom订阅号
以上内容属作者个人观点,不代表雨果网立场!如有侵权,请联系我们。

相关标签:

分享到:

--
评论
最新 热门 资讯 资料 专题 服务 果园 标签

收藏

--

--

分享